Getting Started With Kubernetes¶
Overview¶
This procedure is intended for users of the Rubin Observatory that are interested in interacting with the Observatory Control System using Kubernetes. It contains basic procedures on how to get started with the Kubernetes. Kubernetes is the platform used to run many of the control system components and summit services.
To get a list of the different environments see Operational Environments
Precondition¶
Have a FreeIPA account
Make sure you read and understand the environments procedure.
Once you have identified which environment you want to interact with, you must be able to load the link to the Rancher instance to that environment.
Post-Condition¶
Successfully access the site specific Kubernetes resources.
Procedure Steps¶
- File an IHS JIRA ticket to request access to the site specific Rancher.
Set the Component/s to AAA and set the Responsible Organization to the appropriate site.
Log into the site specific Rancher instance using your FreeIPA account.
Once logged in, select the site specific Kubernetes cluster.

Screenshot of selecting a Kubernetes cluster.¶
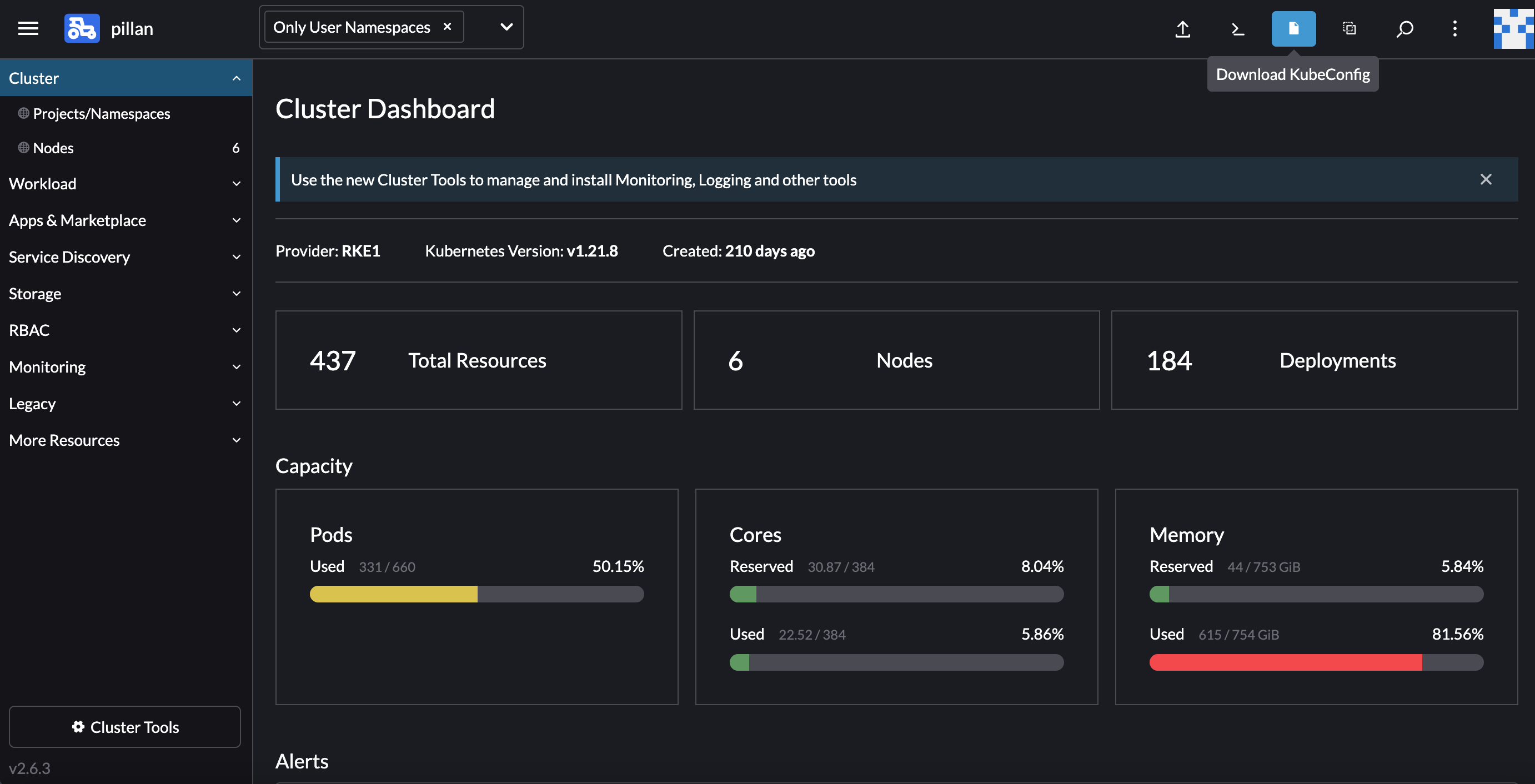
With the cluster selected, click the
Download KubeConfig
button to get a kubeconfig file.

Screenshot of hovering over the Download KubeConfig button.¶
- Using the kubeconfig file requires the kubectl executable.
See the kubectl installation instructions for OS specific details.
The LENS platform can be used in conjunction with a kubectl installation to access Kubernetes resources
The kubeconfig file should be copied to your home directory’s .kube directory once kubectl is installed.
How to use the kubectl command accessing and manipulating Kubernetes resources is out of scope for this section.
Troubleshooting¶
If you are having trouble accessing the kubeconfig file from Rancher or accessing the site specific Kubernetes resources, please file an IHS JIRA ticket and assign it to the approriate site.
This procedure was last modified Mar 07, 2025.