Prepare for On-Sky Operations¶
Overview¶
This procedure prepares the AuxTel system for on-sky operations, by ensuring both the telescope and the dome are fully open.
On a standard night, it will follow the execution of the venting procedure, but it can be executed from any initial state of the system.
If venting was not possible, observers must prepare for on-sky once the Sun is below an elevation of 25 degrees. The Sun’s coordinates at any given time, along with several other useful ephemeris, can be found at the sky almanac.
Precondition¶
Before deciding to open, review the weather conditions and weather constraints page.
AuxTel is fully ready to operate and all components are enabled.
The daytime checkout has been executed successfully.
This procedure will take the system from venting, the calibration state or any other initial state to be prepared for on-sky observations.
Post-Condition¶
The telescope is ready for on-sky operations.
Approximately 15 minutes before the end of the evening nautical twilight, proceed with the telescope pointing and optical alignment. This process is included in the initial scripts within the scheduler or can be performed manually by executing Center, absorbing pointing offsets, aligning the mirror, and adjusting focus.
Procedure Steps¶
Review preconditions and confirm they have been executed.
Announce in the #summit-announce and #summit-auxtel Slack channel that AuxTel is preparing to go on-sky.
Command the telescope and dome to prepare for on-sky observations.
Load the
auxtel/prepare_for/onsky.pyscript from the LOVEATQueuepanel underAVAILABLE SCRIPTSby clicking on the blue icon. The script will then be added to the script queue.Note
If the
auxtel/prepare_for/vent.pyscript is still running, the queue will runauxtel/prepare_for/onsky.pyonce venting is done, around 20 minutes before sunset.In the
Configuring script:onskyscreen that pops up, leave theCONFIGbox empty. Make sure there are no spaces in theCONFIGbox, as this may prevent the script from configuring and loading correctly.
Screenshot of LOVE launching
auxtel/prepare_for/onsky.pyscript.¶The script includes the following steps:
Slew telescope to az = 90 and el = 80, where it is least likely to be hit by the Sun.
If primary mirror cover is open, the script will now close it. This will protect the mirror and avoid particles and dust falling on it when the dome shutter opens.
Move the dome opposite to the setting Sun to prevent direct sunlight from entering and causing thermal issues.
Open dome main shutter.
Open primary mirror cover and mirror vents.
Activate AOS open loop corrections.
Enable dome following.
If the wind speed is below 8 m/s, open vent gate #3 and set the extractor fan to 20 Hz via ATBuilding CSC. If the wind speed is at or above 8 m/s, keep the vent gate closed and the extractor fan off.
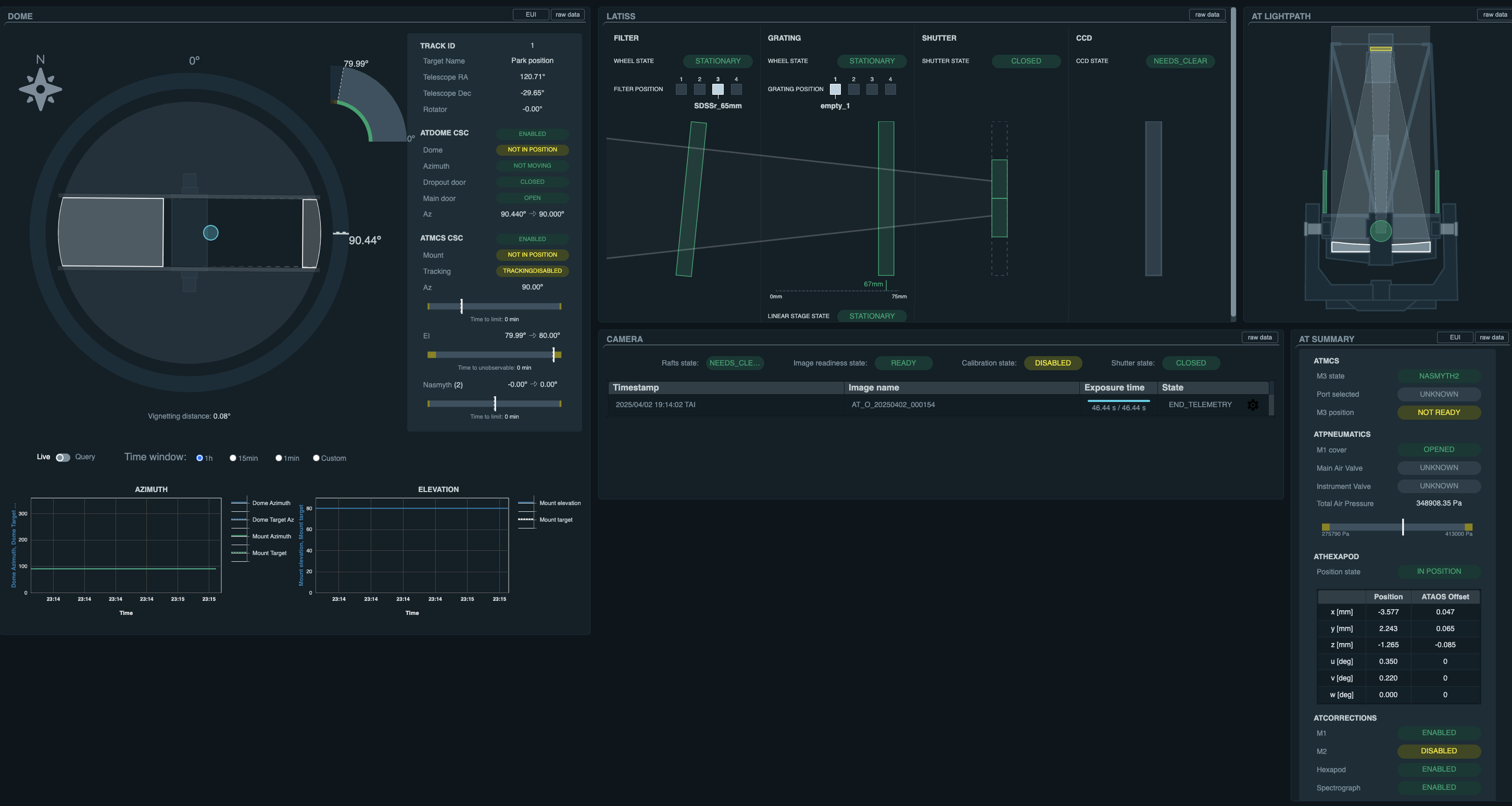
Visually confirm in LOVE displays:
Telescope is in position; az = 90, el = 80 deg, rot = 0.
M1 Mirror cover is open.
ATAOS corrections are enabled.
Dome shutter is open and pointing towards the east; az = 90 deg.
LOVE displaying AuxTel telescope and dome prepared for on-sky observations.¶
This procedure was last modified Feb 02, 2026.